咨询电话
+86 138-2417-4118
治理工业废气,从这87种废气处理工艺流程图学起:
1、煤气处理工艺流程图
2、酸性废气处理
3、活性焦烟气脱硫技术工艺流程
4、电厂脱硫工艺
5、石灰石-石膏法处理含硫废气
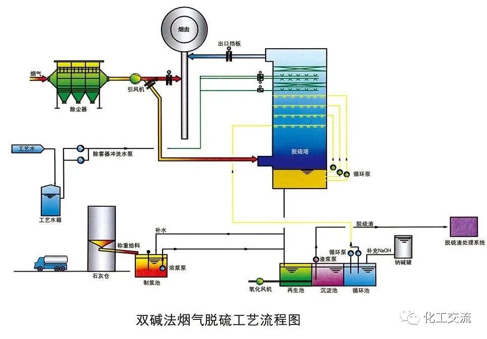
6、双碱法脱硫工艺
7、氧化镁法脱硫工艺
8、间接石灰石-石膏法
9、柠檬吸收法脱硫
10、新型垃圾焚烧双尾气处理系统
11、双碱法烟气脱硫工艺流程图
12、湿式氧化镁脱硫系统-烟气脱硫技术
13、烟气循环流化床法
14、生物法处理有机废气
15、回收与生铁公司烧结机旋转喷雾干燥
16、旋转RTO法处理高浓度有机废气
17、废气焚烧处理工艺
18、危险废气无害化处理工艺
19、生物滤床处理污水挥发废气
20、垃圾焚烧发电工艺流程图
21、发电锅炉工艺
22、医疗废弃物焚烧
23、城市废弃物热解气化装置
24、废弃物焚化余热回收锅炉
25、多晶硅尾气干法分离回收工艺流程图
26、锅炉废气治理工艺流程图
27、油气回收工艺流程示意图
28、柴油发电机尾气处理工程技术
29、多效生物床废气治理工艺
30、WQ YCR有机废气催化燃烧工艺
31、JMR-1740 催化燃烧装置CO的去除
32、定型机废气二级静电处理流程
33、硫化氢废气除去工艺
34、锅炉废气处理双碱法工艺
35、等离子喷淋塔废气处理工艺
36、脱硫脱销工艺
37、喷漆废气处理工艺
38、半干法脱硫工艺
39、SCR烟气脱硝工艺
40、臭氧脱硝工艺
41、SCNR喷氨脱硝工艺
42、吸附法处理酸性气体工艺
43、QBF处理VOC废气
44、膜分离技术处理VOC废气
45、含苯废气处理工艺流程
46、活性炭吸附法处理废气
47、某制药厂除臭工艺流程图
48、热氧化法焚烧废气
49、活性炭处理油气工艺
50、生物滤池处理恶臭气体
51、半干半湿法脱硫工艺
52、三相多介质催化氧化废气处理技术工艺流程图
53、光强氧破坏法处理废气
54、氯乙烯废气处理工艺
55、含氟废气处理工艺
56、涂布行业废气处理
57、生物法处理有机废气
58、分子筛转轮吸脱附工艺
59、氧化镁法脱硫工艺流程图
60、烘干废气处理流程
61、不含尘的有机废气处理
62、石灰浆中和+活性炭喷入 袋式除尘器的组合工艺
63、床式RTO处理高浓度有机废气
64、催化氧化炉处理中高浓度有机废气
65、多效生物床有机废气治理技术
66、沸石转轮吸附浓缩+RTO蓄热焚烧流程图
67、分子筛-RTO法 处理涂装废气
68、钙-钠双碱法脱硫工艺流程图
69、沸石转轮 蓄热式燃烧技术工艺流程
70、生物填料塔处理水溶性废气
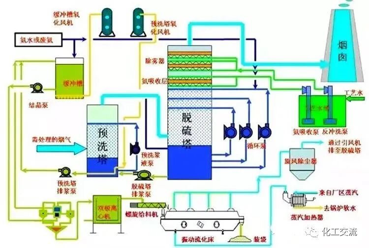
71、湿式氨法烟气脱硫工艺
72、吸附回收法 处理化纤废气
73、污泥干燥处理系统
74、石灰石-石膏法工艺流程图
75、工业废气处理除臭方法之植物喷洒液除臭法
76、塑胶废气治理工程工艺流程图
77、涂装烘干废气处理工艺
78、液体吸收塔废气处理设备工艺流程
79、臭气净化工艺流程框图
80、燃煤锅/电厂炉双碱法脱硫工艺
81、有机废气催化燃烧处理技术工艺流程图
82、生物制药行业废气治理工艺流程框图
83、沉降、冷却工艺处理生产废气
84、吸附浓缩-冷凝回收法处理中低浓度废气流程图
85、湿法脱硫工艺流程图
86、水浴清洗加活性炭吸附工艺流程图
87、吸附浓缩催化燃烧废气处理工艺
原文链接:https://mp.weixin.qq.com/s/vCJ3-4uCI-Tb_kTd-Lpalw
【免责声明】本网站发布的部分内容仅供学习交流使用,不以任何形式进行牟利。内容版权归原作者所有。如有侵犯您的权益,请及时与我们联系,我们将于第一时间协商版权问题或删除内容。内容为作者个人观点,不代表本网站立场和对其真实性负责。
推荐阅读



